36张高清实物接线图,为初学电工知识的朋友打开一扇门
36张高清实物接线图,为初学电工知识的朋友打开一扇门

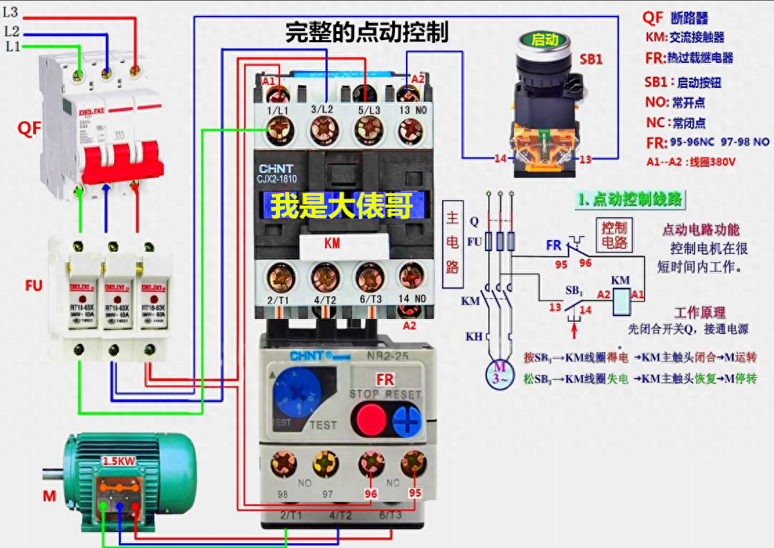
朋友们大家好我是大俵哥,今天分享一波实物接线图。都是一些基础电路,从最初级的点动和自锁控制,到复杂一些的自动顺序,正反转控制等。因为CAD里面黄色线比较淡,所以实物图中的三相导线颜色多为颜色明显的蓝绿红,大家实际接线时以标准的黄绿红为准。另外画了几个灯控电路,都是家装电路里常见的,后期我会分享更多的实物接线图,希望刚刚学习电工知识的朋友不要错过。高清实物接线图,直接仿照就可以练习实物接线,让初学的朋友快速入门、快速精通。





































个别的实物接线图配有原理图,大家可以试着分析一下工作的原理。不会分析原理图的,可以看我前几天的文章,我挑了几个经典电路,加了注释分析。实物图中难免有疏漏的地方,欢迎朋友们留言指正。
(首发今日头条,转载请注明出处)
零基础学习电工2019升级版版168页多个实物电路图 我是大俵哥
¥88
购买
-
- 「姜山冷门」19035期胜负彩预测:德甲独角戏弗赖堡客场能制冷?
-
2023-12-19 04:41:51
-
- 硬笔书法的落款
-
2023-12-19 04:39:45
-
- 商南召开县委工作会议
-
2023-12-19 04:37:39
-
- 卡式台胞证全面登场 5G时代将带给台胞更多归属感
-
2023-12-19 04:35:34
-
- 阿尔法狗VS围棋冠军李世石
-
2023-12-19 04:33:28
-
- 2008大记事之一:南方雪灾-中国春运史上的惨痛经历
-
2023-12-19 04:31:22
-
- 科莫多巨蜥天敌是谁?科莫多巨蜥是什么?
-
2023-12-19 03:53:25
-
- 黄云霄是被誉为《左手指月》的神翻唱选手-两人未来会有机会一合唱吗?
-
2023-12-19 03:51:20
-
- 何炅一家三口照2022 何炅一家三口照2021
-
2023-12-19 03:49:15
-
- 处暑的拼音?处暑的含义是什么?
-
2023-12-19 03:47:10
-
- 超级小桀是干什么的?超级小桀事件的始末
-
2023-12-19 03:45:05
-
- 女流和谁在一起了?女流百度百科
-
2023-12-19 03:43:00
-
- 纤夫是什么意思?纤夫是干什么的?
-
2023-12-19 03:40:55
-
- 言承旭结婚了吗?家庭背景怎么样?
-
2023-12-19 03:38:51
-
- 羁旅的意思是什么?羁旅愁苦是什么意思?
-
2023-12-19 03:36:46
-
- 彩票的幕后有多恐怖 中奖500万妥妥智商税吗
-
2023-12-19 03:34:41
-
- 河豚有毒为什么还那么多人想吃,我国古代就有拼死吃河豚的说法
-
2023-12-18 23:12:31
-
- 魏桥集团近况:拟向云南转移产能,张波、张红霞高频亮相
-
2023-12-18 23:10:26
-
- 猎场里的主题曲-一场恋爱,你听懂了吗
-
2023-12-18 23:08:21
-
- 古言推文 ︳《三弃公子》《桃花折江山》《风不解》
-
2023-12-18 23:06:16



农村40万存款算穷吗
ins什么意思,女生ins是什么意思?